SourceDay empowers buyers to make more informed decisions with the launch of Item Hub. Item Hub is a new feature powered by SourceDay Intelligence that analyses your procurement data on a per supplier and per item basis to provide unprecedented insights. This powerful new feature allows users to easily identify which items are being delivered on-time, late, or earlier than expected from a specific supplier over a time period. With Item Hub, Buyers can shift their focus from day-to-day operational tasks to more long-term strategic actions, such as improving supplier reliability, identifying opportunities for alternate item sourcing, and optimizing procurement processes.
Strategic Insights for Better Decision Making
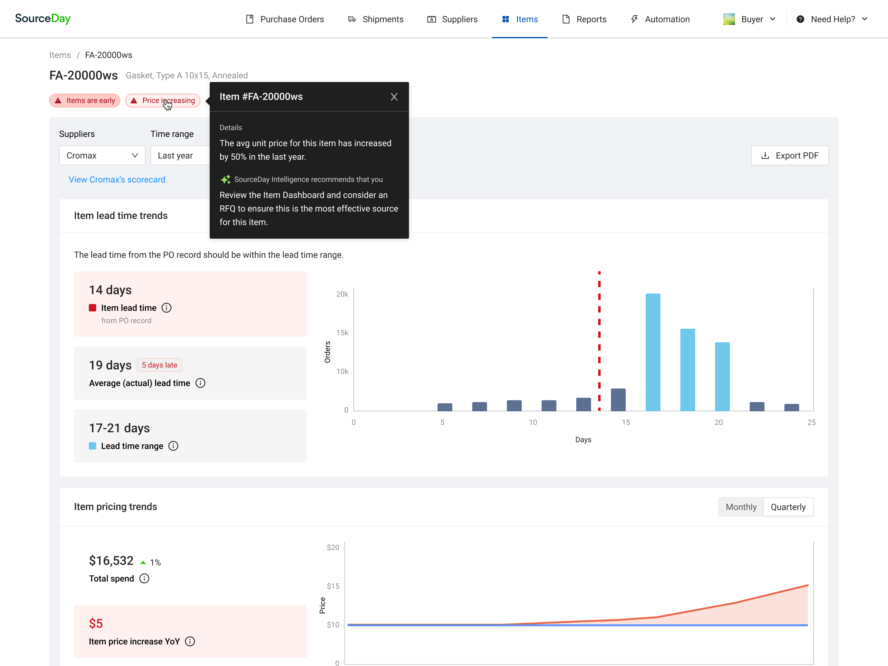
The Item Hub provides a comprehensive view of item pricing trends and item delivery performance—essential data for anticipating potential risks. By analyzing item receipts over time, SourceDay Intelligence surfaces irregularities, such as delayed deliveries or early arrivals, helping you to proactively manage operations and tune inventory management. Additionally, SourceDay Intelligence monitors and alerts you to price fluctuations, allowing you to react quickly to increases or decreases that may affect sales order profitability.
Leverage Data to Improve Supplier SLAs and Planning
The insights provided by Item Hub can be used to monitor and enforce Supplier SLAs as well as update critical information like master lead times in your ERP. This ensures that future demand and procurement planning is based on accurate, real-time data, improving overall supply chain performance.
Combining the new Item Hub with your Supplier Scorecard provides a holistic view of performance along with the data to quickly diagnose and take action on the root cause of any issues.
What’s included?
Item Hub provides an overview and the details of your PO data from a ‘supplier and item’ relationship perspective. On Item Hub Buyers can access a comprehensive view of all the items they’ve historically procured from their suppliers via SourceDay. This includes essential information such as:
- Total Orders: The total number of orders placed for the item per supplier.
- Total Spend: The total spend on each item per supplier.
- Average and Expected Lead Times: Historical and expected lead times for each item, broken down by supplier.

However, the most critical feature on this page is the risk detection powered by SourceDay Intelligence. This feature surfaces potential risks related to pricing and item arrivals, helping buyers proactively manage their supply chain. There are two main types of risks that Item Hub identifies:
Price Risks
Triggered when SourceDay Intelligence detects a price change—whether an increase or decrease, master price issue—for a specific item. When this risk is identified, SourceDay provides:
- Update the price in the ERP: Reflect the new price in your system to ensure accurate records and future planning.
Item Risks (Late or Early)
Triggered when SourceDay detects that items are consistently arriving early or later than the promised delivery date. When this risk is identified, SourceDay recommends the following actions:
- Update the lead time in the ERP: Adjust the expected lead time to match actual delivery performance on the ERP.

Item Scorecard
If all that is not enough for you to get excited about then dig down into detailed item performance: Lead time and Item pricing trends. You can view the data for different time periods, analyze the changes, and connect them to any events within the company, in your business domain, or geo-political events.

SourceDay’s new Item Hub provides deeper insights and actionability in both managing risk in direct procurement and improving supplier reliability. Interested in knowing more? Let’s talk!

